下载地址
Windows 64、Windows 32、macOS
1、支持设置插件页面为自定义编译条件的启动页面
2、第三方平台小程序支持使用企业微信模拟器进行调试
企业微信的服务商与微信小程序的第三方平台不是一个体系,为小程序接入企业微信,需要走企业微信的服务商模式。
但是还是可以先在开发者工具上进行适配调试
本次更新放开了第三方平台小程序无法显示企业微信模拟器的限制。
3、优化新建项目流程
为了简化新建和导入小程序、小游戏项目的操作,开发者工具优化了创建项目的流程。除了可以更快的从导入按钮选择文件夹进行导入之外,在创建时,工具亦会自动区分本次操作是新建还是导入。
4、保留上次预览的二维码
为了避免开发者因预览准备耗时过长,无法收起预览面板处理其他事务,我们对预览浮窗进行了改造,支持在预览浮窗收起的状态下,继续执行生成预览二维码处理流程,预览按钮的图标显示为对应的处理状态。
再次点击预览时,将展示上次生成的预览二维码。 需要点击刷新二维码,才会主动触发再次预览
本功能可在 设置 -> 通用设置 -> 保留上次的预览二维码 中启用。
5、云开发控制台文件存储配置
云开发存储功能在使用时,可能会遇到 CDN 缓存更新不及时的问题,导致用户查看的文件版本较旧。在存储 -> 存储配置中,现已提供缓存配置,可以针对不同的文件、文件后缀和文件目录设定缓存时间,从而保证缓存的有效性。
6、修改 appid支持下拉选取最近使用
在 详情 -> 基本信息 面板中,点击修改appid时,支持下拉选择最近使用的appid。
7、体验评分支持导出报告
运行完体验评分之后支持导出报告内容。
8、支持切后台后可以获取用户位置
增加 wx.startLocationUpdateBackground 等相关位置 API 支持
工具设置页位置消息交互对齐客户端
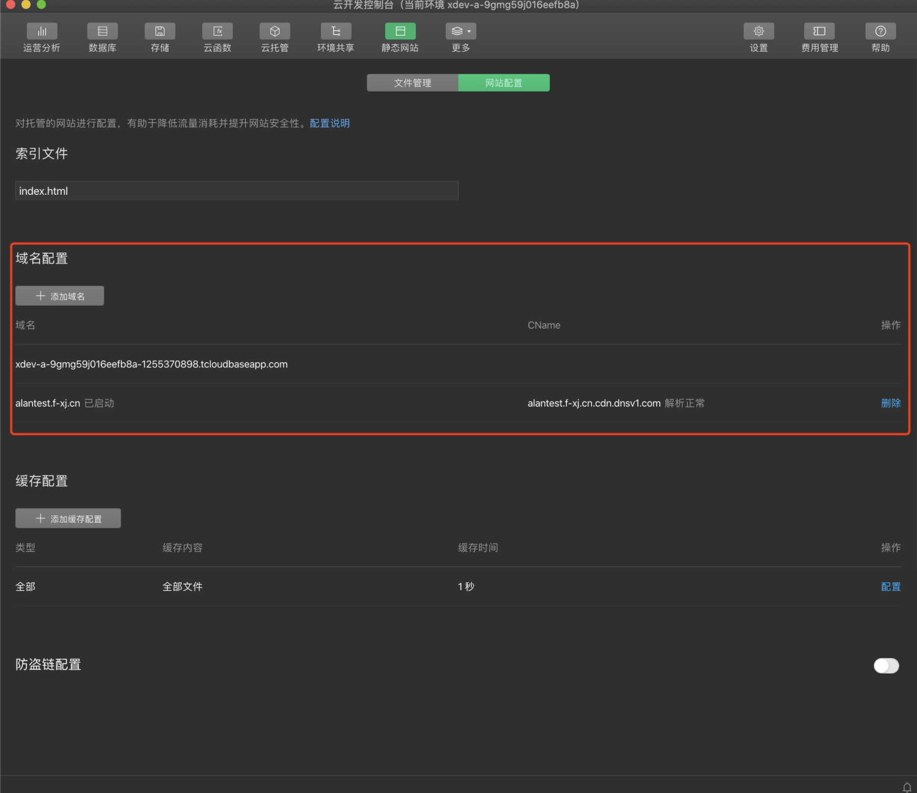
9、云开发静态网站托管支持自定义域名
静态网站托管是云开发为开发者提供的 Web 资源托管服务,网站的静态资源(HTML、JavaScript、CSS、图片、音频、视频等)可以托管在该服务上,并享有 CDN 加速、免鉴权打开小程序等能力。除了使用静态网站托管提供的默认域名外,现在你还可以绑定自己拥有的域名到静态网站托管,绑定之后,访问该域名即可访问静态网站托管中的所有资源文件。详情。
10、静态网站和云存储支持上传文件夹
将文件夹 / 文件拖入控制台即可上传文件夹所有内容至静态网站/云存储。在拖入文件/文件夹后会出现确认框并支持自定义配置。
11、云开发拓展功能入口优化
随着云开发拓展功能的增多,云开发控制台提供了用户自定义顶部工具栏的能力,可以将常用的功能固定到顶部工具栏中快速查看,也可以隐藏平时不需要的功能。
12、云开发支持云托管
云托管是云开发为开发者提供的原生容器服务,用户可面向代码/镜像等多种方式使用,无需维护复杂的容器环境,可专注于自身的业务,一键开通后即可享受能自动扩缩容的容器资源,并享有更多微信相关能力。
频繁闪退
macOS Big Sur 11.0.1 近期几个版本的开发工具频繁闪退,macOS升级前很少遇到
基于 0.44.6 RC http://dldir1.qq.com/WechatWebDev/test/wechat_devtools_1.04.2011202_rc.dmg
基于 0.44.6 Nightly https://dldir1.qq.com/WechatWebDev/test/wechat_devtools_1.04.2011202.dmg