本文初写于2022-01-11,更新于2022-01-12
云开发搭建投票活动小程序
~
今天9:30分
历时一周开发的投票活动小程序迎来了第一波大考,为了迎接这次大考我做了如下几个工作
这是我做答题活动沿袭过来的经验
1、充值
本次选用的是云开发的按量付费服务,考虑到日活能达到10000+,提前充值20元,以备不时之需
2、购买云开发的资源套餐包,具体可根据实际场景购买,由于云开发资源包第一次购买是有优惠的
具体花费如下
1)100GB CDN资源包
2)100万 GBs的云函数资源包
3)3000万读,1500万写的数据库资源包
分别消费为4.5,9.9,15元
~
~
3、设置集合索引
将小程序中涉及的高频查询场景设置必要的索引,因提高查询的效率
比如投票明细集合
设置索引
为
historys_openid_today_index
用于查询用户每天是否投过哪些候选人
~
~
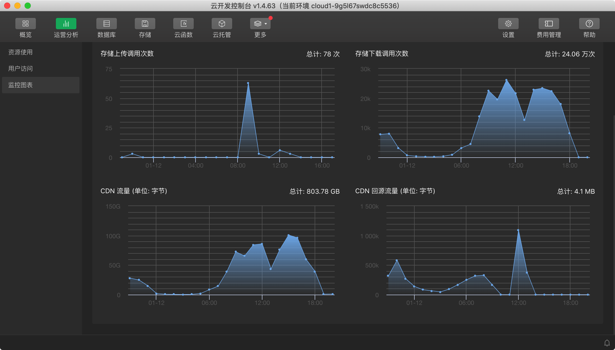
在活动的过程中,会不断分享本次的一些数据
~~~~
我在前面写过3个优化的场景,唯独漏了一个场景4,那就是CDN,今天早上醒来,收到欠费的推送我就明白了
~
大家看上图就知道,CDN消费了130多,本来是期望用云开发减少开支的,没有达到预期的效果,所以现在补充一条最重要的一点
优化4
1)图片压缩,将涉及到的图片素材尽量压缩,在保证可辨识的情况下图片压缩
2)将图片找靠谱图床停靠
最终针对CDN消费太大的问题,我今天也花了一天的时间来优化
我描述下今天的方案历程
1、方案1就是将图片素材压缩,因为我发现用户给我的图片素材实在是太大了,之前大意了,以为买了CDN套餐就万事大吉了;
但是我发现这个方案升级后,依然没有改变CDN流量大的现状,如下图所示
2、我在下午18:30左右将云存储的图片迁移到我的七牛云,CDN的流量马上降下来了,但是这并不解决问题,只是将费用转移了,最后还是要掏钱
最后不得已按照群里给的提示,找到白嫖图床的方案
~
实不相瞒,目前找的图床是我平时经常用的产品,也是我最大的收获,我一直使用这个产品,但是之前没有想到他们竟然可以作为图床,而且不会存在防盗链,不能访问的问题,
我使用的图床就是
~
具体怎么用的我就不展开细讲了。
又是一个日活过万的小场面
~

问一下按天投票功能是如何实现的
2022-01-20
本次投票活动圆满结束
累计投票20W+
参与用户5W+
具体资源使用情况
一个小场面
https://tinypng.com/