收藏
回答

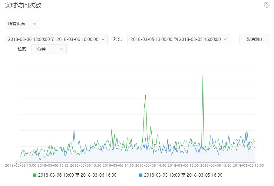
数据分析-实时访问次数出现异常情况。

框架类型 操作时间 AppID
小程序 2018-03-08 wx7b0f660b9058a98a

通过微信公众平台-数据分析对我们的小程序数据情况进行查询,发现有一些数据异常的情况(我们的后台数据并没有相关记录,也没有进行推广~)。查询结果如下:


2018/3/4中午两点左右出现数据峰值。


2018/3/6中午三点十五左右出现数据峰值。


2018/3/7晚上23:50左右出现数据峰值。



我们后台并没有发现什么异常。请问:是微信人员近期进行测试吗?谢谢!


回答关注问题邀请回答
收藏
登录 后发表内容