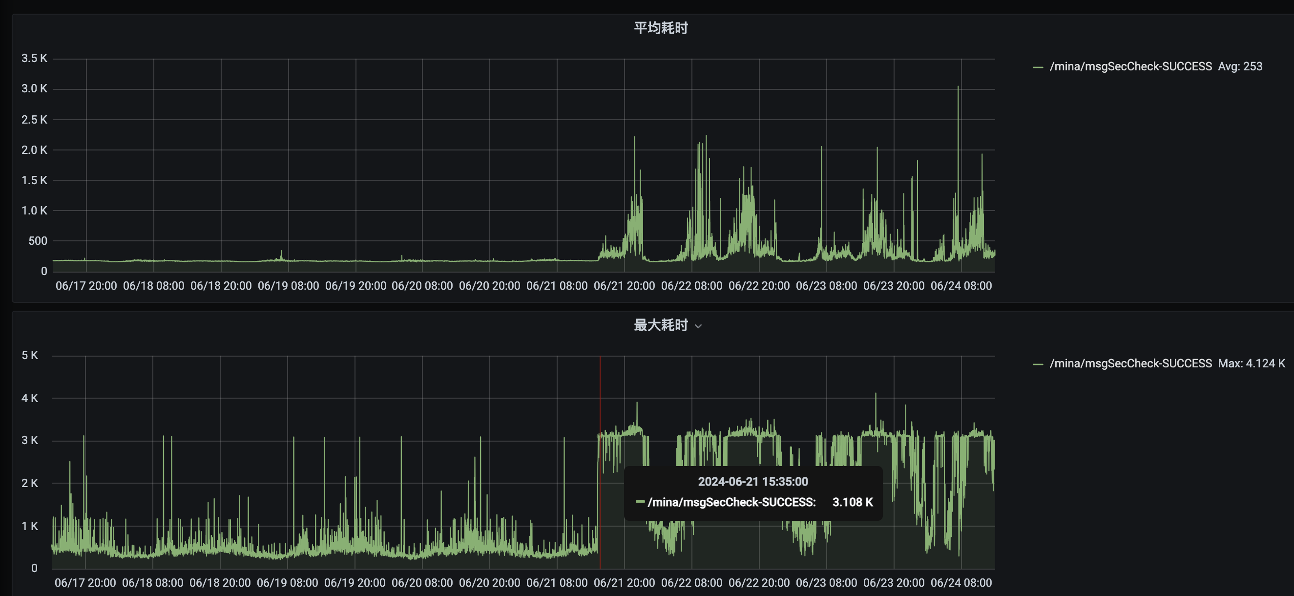
从6月21号开始 线上告警,说调用超时异常,我看调用响应已经达到3秒,正常是500毫秒一下,6月21号15点往后开始出现超过3秒
调用接口
https://api.weixin.qq.com/wxa/msg_sec_check?access_token=%s
Map<String, Object> params = Maps.newHashMap();
params.put("content", wxAuditTextVo.getContent());
params.put("scene", wxAuditTextVo.getScene());
params.put("openid", wxAuditTextVo.getOpenId());
//接口版本号,2.0版本为固定值2
params.put("version", "2");
String url = String.format(MSG_SEC_CHECK_URL, accessToken);
HttpUriRequest httpRequest = RequestBuilder.post(url)
.setEntity(new StringEntity(JSON.toJson(params), Charset.forName("UTF-8")))
.setCharset(Charset.forName("UTF-8"))
.build();
Map<String, Object> result = WxHttpUtils.sendHttpRequest(httpRequest);

你好,目前内容安全接口1.0版本已停止更新,建议更新至2.0版本