小程序
小游戏
企业微信
微信支付
扫描小程序码分享
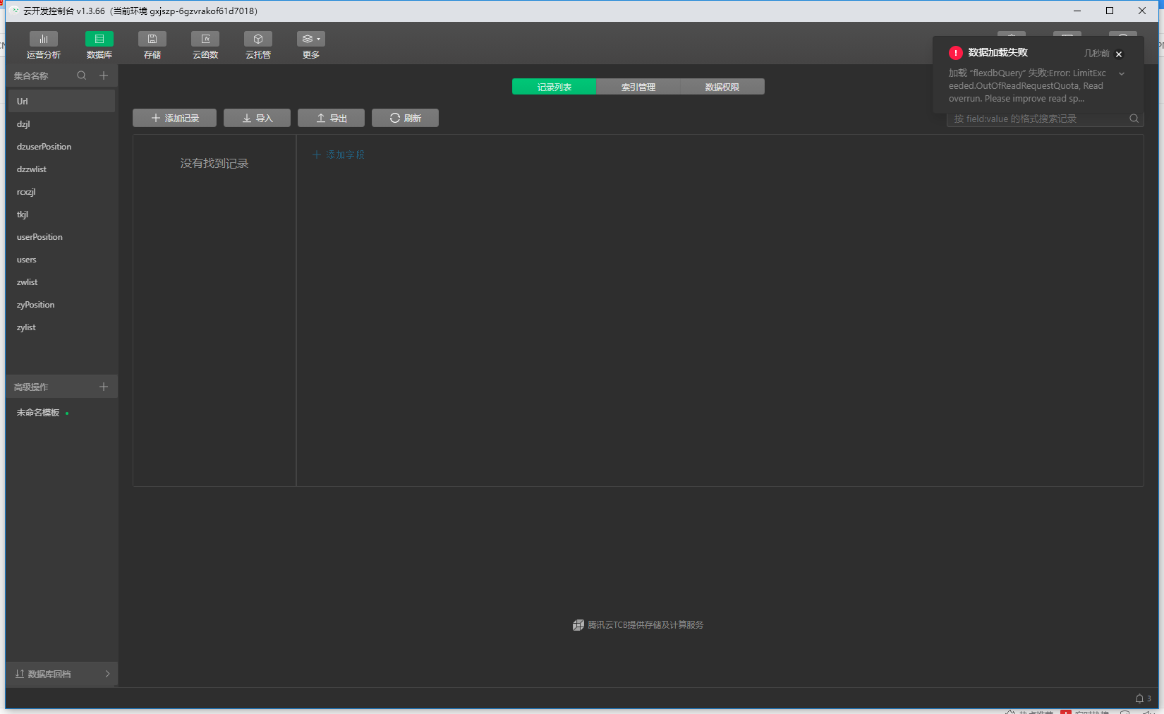
加载 “flexdbQuery” 失败:Error: LimitExceeded.OutOfReadRequestQuota, Read overrun. Please improve read specifications, but if the problem cannot be solved, contact us.
2 个回答
加粗
标红
插入代码
插入链接
插入图片
上传视频
你好,这个是数据库超出读取请求次数配额了,具体的配额可参考https://developers.weixin.qq.com/miniprogram/dev/wxcloud/billing/quota.html
你好,麻烦通过点击下方“反馈信息”按钮,提供出现问题的。
请问这是什么问题,该怎么解决
关注后,可在微信内接收相应的重要提醒。
请使用微信扫描二维码关注 “微信开放社区” 公众号
你好,这个是数据库超出读取请求次数配额了,具体的配额可参考https://developers.weixin.qq.com/miniprogram/dev/wxcloud/billing/quota.html
请问这是什么问题,该怎么解决