收藏
回答

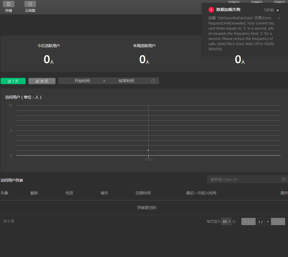
云开发控制台刷新时显示数据不一致还报错?

框架类型 问题类型 终端类型 AppID 环境ID 基础库版本
小程序 Bug 工具 wx35868d5baa78e184 lin-1gkcl5sfbd35dd5f 2.8.1

回答关注问题邀请回答
收藏

2 个回答

  • Shannon
    Shannon
    2020-11-13

    你好,界面提示是当前请求速度过快,切换 tab 的时候请等待界面完全加载后,再切换至其他 tab,后续我们会对这里的逻辑做出改进,感谢反馈。

    2020-11-13
    有用
    回复
  • 苏军
    苏军
    2020-11-13

    报错是常规操作了,就没有哪天打开不报错的,数据觉得不对多刷几次就出来了

    2020-11-13
    有用
    回复 1
    • 神经蛙
      神经蛙
      2020-11-13
      ~~~~~~~~~~~
      2020-11-13
      回复
登录 后发表内容
问题标签