收藏
回答

多个live-player时,设置picture-in-picture-mode进入小窗显示问题

框架类型 问题类型 API/组件名称 终端类型 微信版本 基础库版本
小程序 Bug live-player 微信iOS客户端 8.0.20 2.24.0

https://developers.weixin.qq.com/miniprogram/dev/component/live-player.html

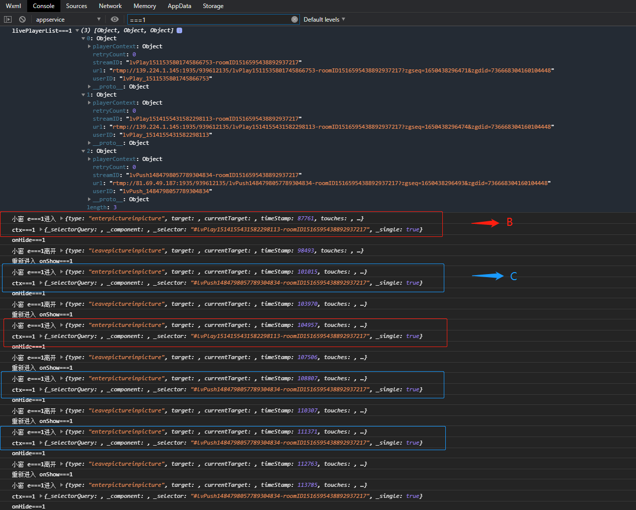
页面中使用直播组件 创建A B C 3个live-player并设置小窗模式后,用户在进入页面显示小窗时,显示逻辑是怎样呢?在搜索相关问题后找到官方人员回复,以最后一个设置 picture-in-picture-mode 的组件会进入小窗。 但是在具体测试时发现以最后设置picture-in-picture-mode进入小窗并不稳定,在按照顺序创建ABC 三个live-player并设置小窗模式后,用户初次进入页面小窗显示的为B的画面,返回上一层再次进入页面小窗才显示为C的画面。如此循环进出6次小窗分别显示为:B-C-B-C-C-C,在第四次为C的画面后,后续进出小窗才稳定输出C的画面。(提供两张截图以供参考)

回答关注问题邀请回答
收藏

1 个回答

登录 后发表内容