收藏
回答

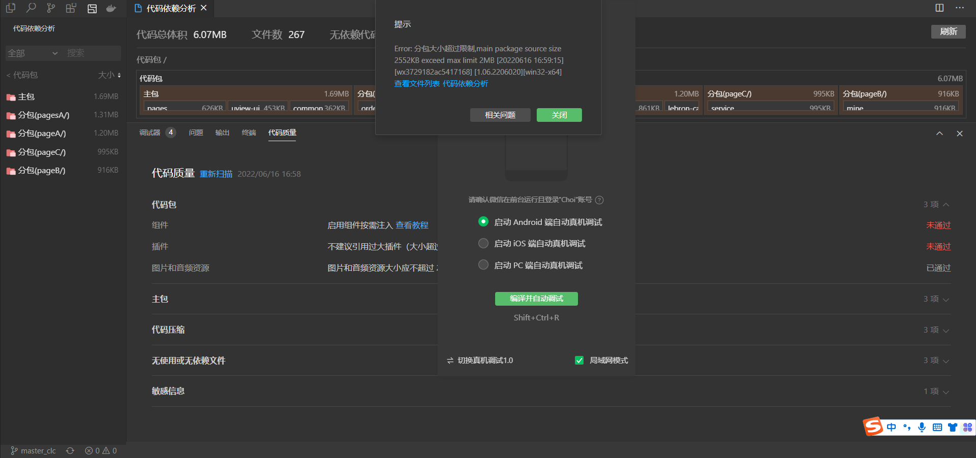
分包大小超过限制,显示是1.69MB,上传就提示有2.55MB?

or: 分包大小Error: 分包大小超过限制,main package source size 2552KB exceed max limit 2MB超过限制,main package source size 2552KB exceed max limit 2MB 

回答关注问题邀请回答
收藏

3 个回答

  • 社区技术运营专员--Asher
    社区技术运营专员--Asher
    2022-06-17

     勾上这个试试

    2022-06-17
    有用
    回复 6
    • Choi
      Choi
      2022-06-17
      最新的开发者工具没有这个选项
      2022-06-17
      回复
    • Choi
      Choi
      2022-06-17
      这个代码压缩应该就是新版本里我勾选的这几个
      2022-06-17
      回复
    • Choi
      Choi
      2022-06-17
      目前最新的情况是我吧代码压缩后最大是1.44MB,但是上传时提示有2528KB,不知是哪个环节除了问题
      2022-06-17
      回复
    • 憾
      2022-07-15回复Choi
      解决了吗
      2022-07-15
      回复
    • BlackSmall
      BlackSmall
      2022-08-09回复Choi
      解决了吗
      2022-08-09
      回复
    查看更多(1)
  • MGS@[耶]
    MGS@[耶]
    2022-11-24

    今年的开发工具很坑,明明不超过2m,上传提示超过

    2022-11-24
    有用
    回复
  • Choi
    Choi
    2022-06-16

    是不是插件会自动算到主包中,可是如果算上的话应该是2.91可报错是2.55也不对呀

    2022-06-16
    有用
    回复
登录 后发表内容