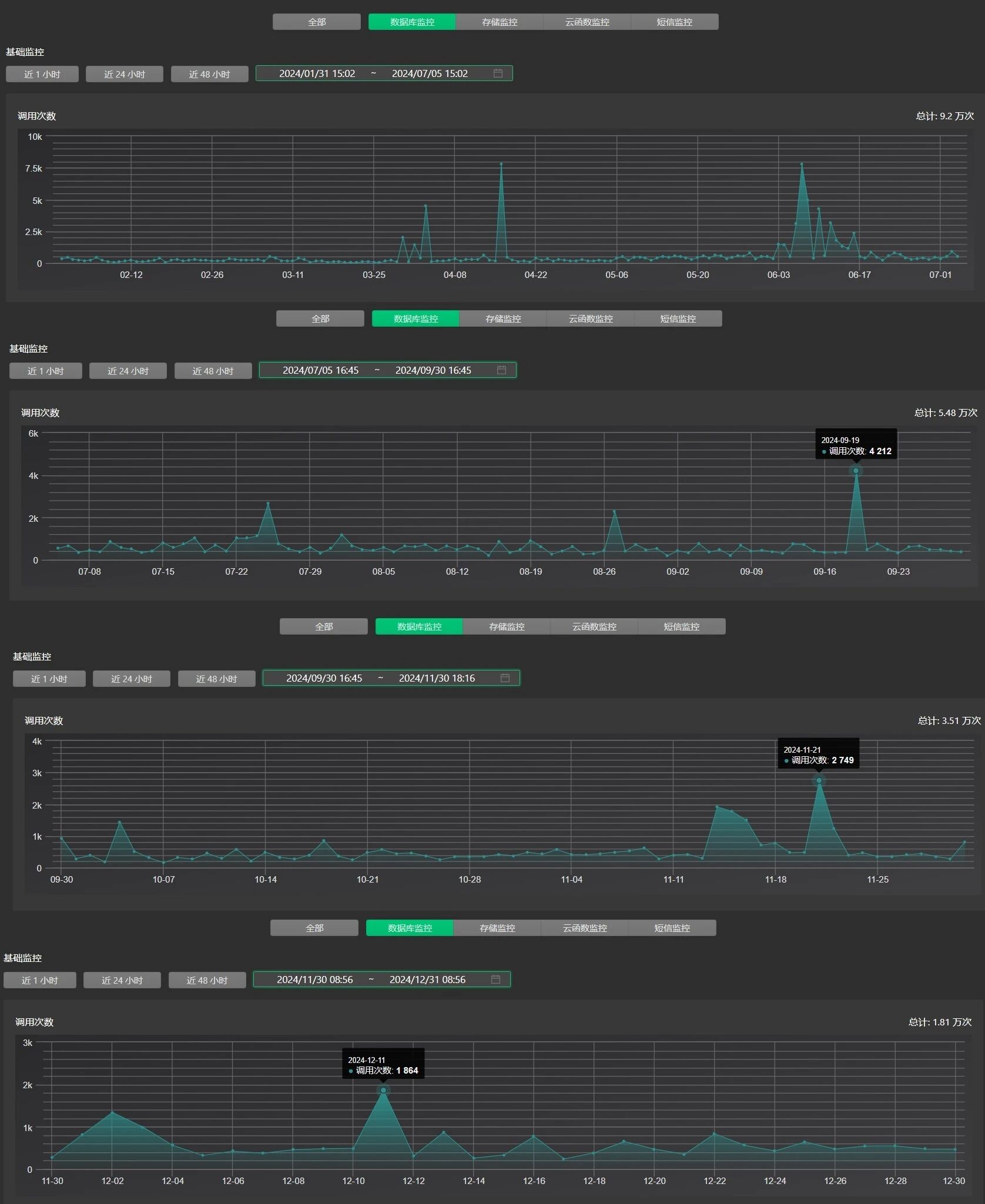
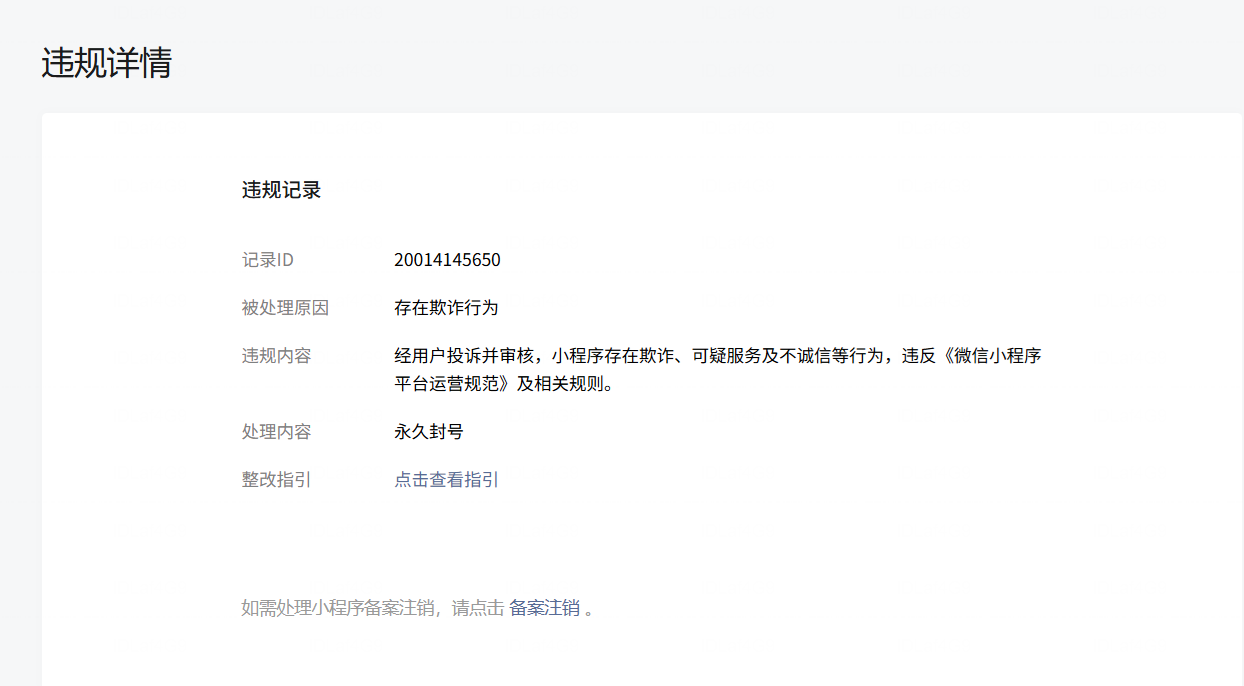
“反诈微查询”微信小程序无任何欺诈行为,请立刻解封账号,恢复正常运营。“反诈微查询”微信小程序是一款结合公众号多年来,为百姓宣传防范网络电信诈骗的免费公益小程序。累计用户访问次数已近10万人。,帮助人民群众验证APP风险500余个、域名500余条、风险电话号码1600余组,风险邮箱地址200余组,100余组风险话术消息。在线客服连线300余人,数据库累计访问量近100万次。其公益性事迹登上新民晚报,青年报,以及法制报。它预防了大量可能存在的电诈风险事件。
“反诈微查询”微信小程序无任何欺诈行为,请立刻解封账号,恢复正常运营。“反诈微查询”微信小程序是一款结合公众号多年来,为百姓宣传防范网络电信诈骗的免费公益小程序。累计用户访问次数已近10万人。,帮助人民群众验证APP风险500余个、域名500余条、风险电话号码1600余组,风险邮箱地址200余组,100余组风险话术消息。在线客服连线300余人,数据库累计访问量近100万次。其公益性事迹登上新民晚报,青年报,以及法制报。它预防了大量可能存在的电诈风险事件。
