收藏
回答

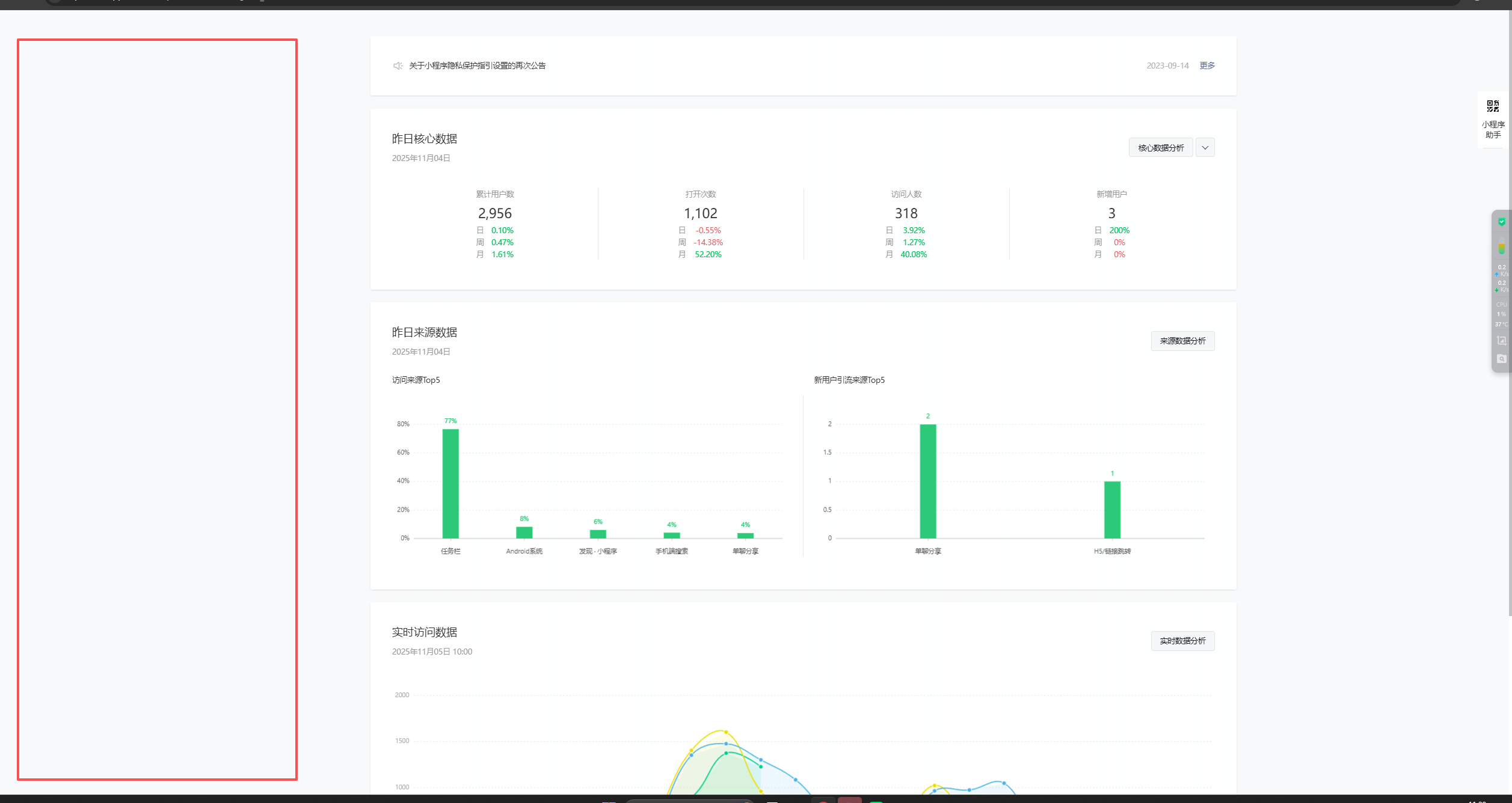
小程序主界面无法看到左侧功能栏,是什么原因导致的?需要怎么解决

回答关注问题邀请回答
收藏

1 个回答

  • 舒意|Janie👀
    舒意|Janie👀
    11-05

    换个浏览器试试

    11-05
    有用 1
    回复 1
    • 崔强
      崔强
      星期四 11:33
      谷歌浏览器不行,用了微软的浏览器可以了
      星期四 11:33
      回复
登录 后发表内容
问题标签